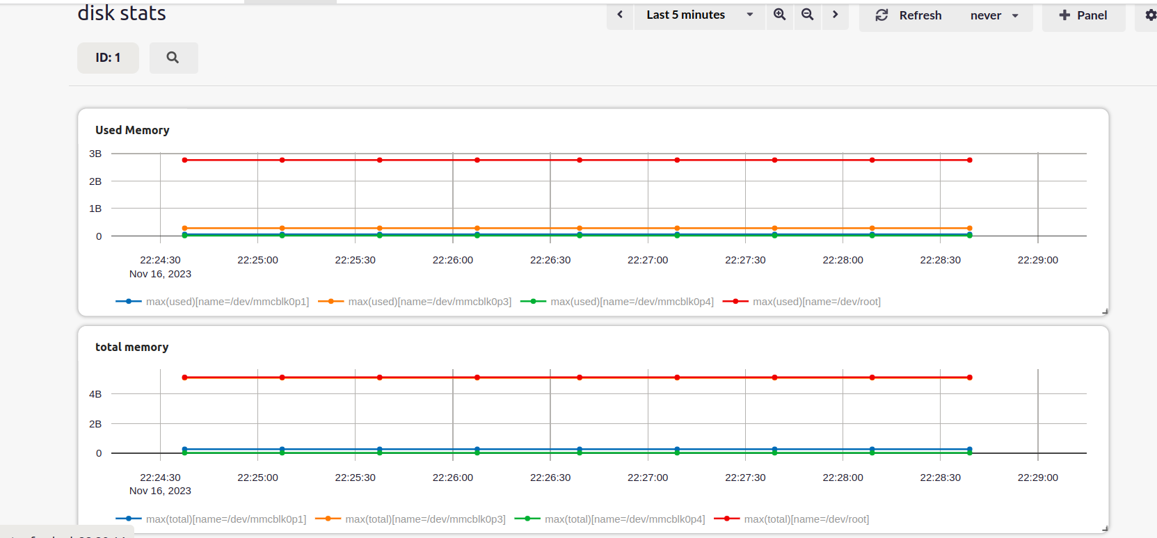
| Field | Description |
|---|---|
| name | Name of the disk partition |
| total | Total storage capacity of the partition in bytes. |
| used | Disk space that is already occupied in the partition, in bytes. |
| available | Disk space that is available in the partition, in bytes. |

Learn how to view storage device details, such as available space and total size, with this comprehensive document. Explore the “Disk Stats” section and discover the corresponding stream, “uplink_disk_stats,” which offers insights into partition names, to
| Field | Description |
|---|---|
| name | Name of the disk partition |
| total | Total storage capacity of the partition in bytes. |
| used | Disk space that is already occupied in the partition, in bytes. |
| available | Disk space that is available in the partition, in bytes. |
